by Jenifer P
Hi there!
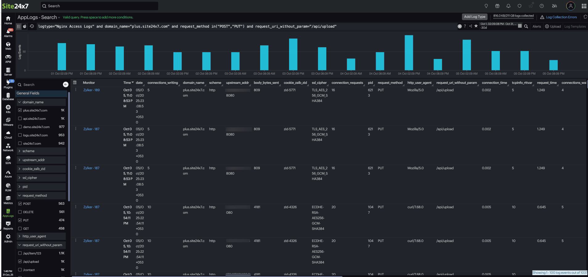
We're excited to introduce the Field Explorer, a log management tool designed to simplify and filter your log data analysis. With the Field Explorer, you can quickly refine and analyze your logs without needing to perform manual search query. This enhances your search query experience and displays the most frequent field values based on your Log Type, allowing you to sift through logs with ease.
Whether you perform qualitative insights or quantitative metrics, this feature highlights the predominant values within your search time frame, giving you an immediate overview of your selected data.
The Field Explorer helps you to achieve:
- Unified visualization: Get an instant snapshot of your log data, highlighting predominant values within your search time frame.
- Quick summarization: Reduce the need for tedious manual checks and streamline your log analysis using a specific subsets of hosts/users.
- Simplified data filtering: Locate relevant data to concentrate on significant events, making it easier to spot recurring patterns and anomalies.

How to access the Field Explorer?
- Log in to your Site24x7 account.
- Navigate to the AppLogs tab, and enter a search query (For example: log type="Ngnix Access logs").
- You'll find the Field Explorer in the left corner of your log results, ready to display a list of associated fields with their top values.
Start exploring with the Field Explorer today and transform the way you analyze your logs.
Have any thoughts or questions? Drop them in the comments below!
Regards,
The Site24x7 team
Like (0)
Reply
Replies (0)