by Elizebeth JB
Hi there!
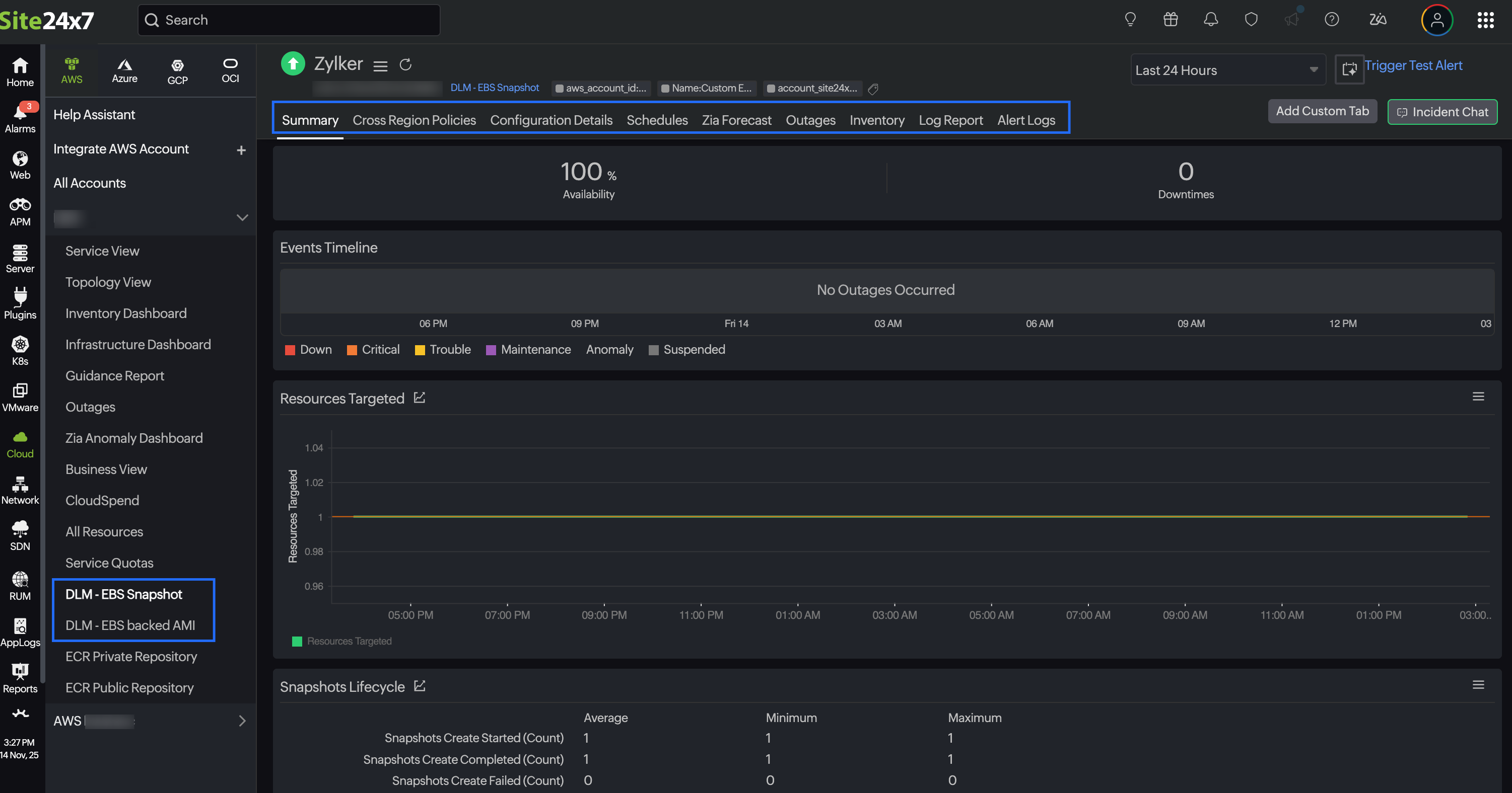
We’re excited to introduce Amazon Data Lifecycle Manager (DLM) monitoring as part of our AWS integration. Amazon DLM helps you automate the creation, retention, and deletion of EBS snapshots and EBS-backed AMIs. It keeps your data protected and storage usage optimized through life cycle policies that handle backups and cleanups automatically.
While DLM simplifies backup management, it’s still important to ensure that these automated policies are working as expected. A failed policy execution or a misconfiguration can leave critical data unprotected or cause unnecessary storage costs. With Site24x7’s AWS DLM integration, you can now monitor your DLM life cycle policies directly from the Site24x7 console.
Integrate your Amazon DLM environment with Site24x7 and leverage the following benefits:
- Operational assurance: Ensure data backup and cleanup automation continues without interruption.
- Proactive alerts: Receive notifications when policy executions fail or deviate from the defined schedule.
- Audit support: Maintain visibility into policy executions for compliance and retention verification.
- Cross-service correlation: Combine DLM insights with EC2, EBS, and other AWS services for complete infrastructure monitoring.

Explore the Amazon DLM integration in Site24x7 today and ensure your snapshots and AMIs are always managed the right way.
Have thoughts or questions? Drop them in the comments below!
Regards,
The Site24x7 team
Like (0)
Reply
Replies (0)