A comprehensive view into your network gateway with our VPN monitoring tool
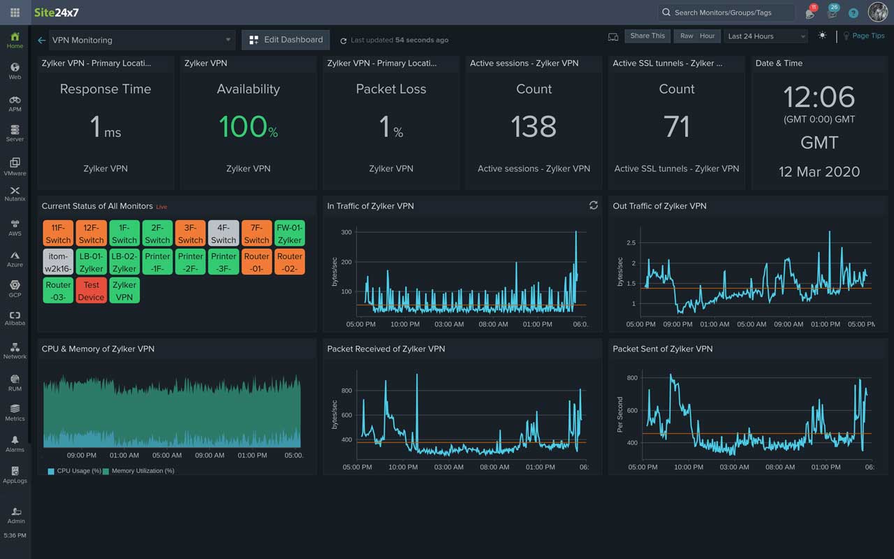
Monitoring the ping response time to a VPN server is crucial. It is also important to monitor the health and performance of your VPN and its associated devices using performance counters. Here's a partial list of the metrics we provide:
- VPN session count: The number sessions that are currently active.
- VPN bytes received: The number of bytes received between the endpoint pair.
- VPN bytes sent: The number of bytes sent between the endpoint pair.
- VPN tunnel in and out octets: The total number of octets transferred inside and outside the tunnel.
- VPN tunnel in and out packets: The total number of data packets transferred inside and outside the tunnel.
- VPN tunnel count: The number of client-to-site VPN tunnels.
- Active SSL sessions: The number of active Secure Sockets Layer (SSL) sessions.
- Active IPsec VPN sessions: The number of active Internet Protocol Security (IPsec) sessions.
- Active web VPN sessions: The number of active web VPN sessions.
- SSL login users: The total number of users who logged in to VPN over SSL.