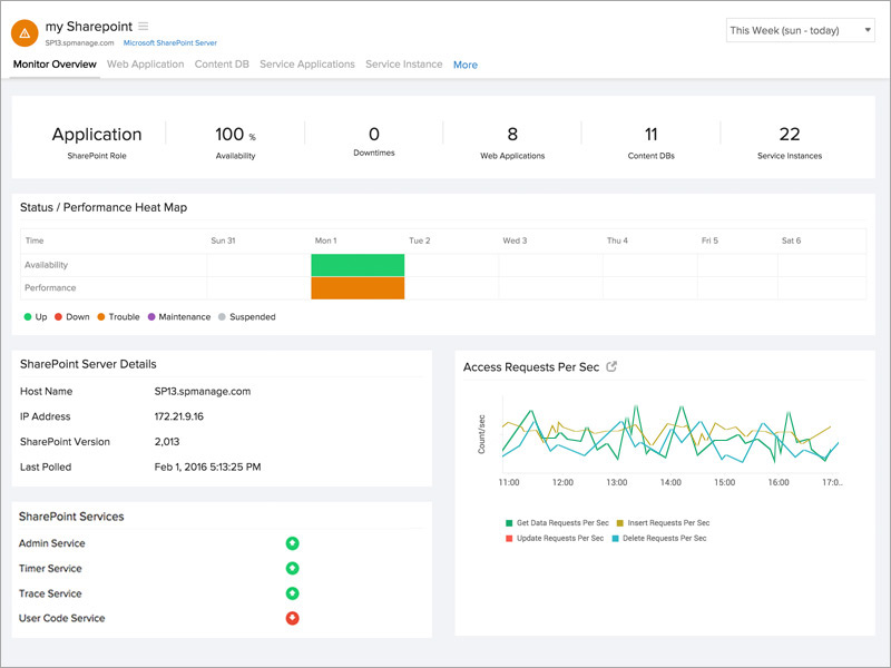
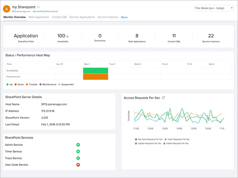
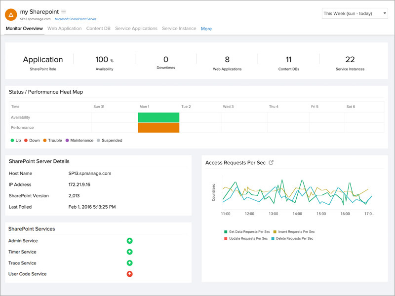
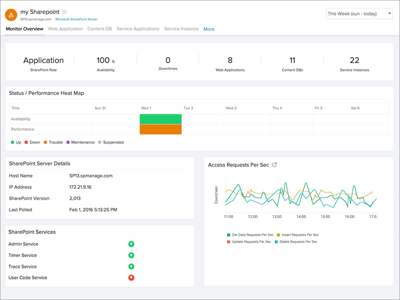
Microsoft SharePoint Monitoring

Oversee components essential for complete functioning of your SharePoint server. Supported versions: 2007, 2010, 2013, and 2016.

Start 30-day free trial Try now, sign up in 30 seconds

Diagnose effectively during failures and downtimes.

Anticipate and troubleshoot issues affecting the Office, Excel, and Access applications of your SharePoint server by gaining inputs on:

  • Succeeded/failed timer jobs count
  • Excel Calculation Service requests and sessions
  • Front End requests per second
  • Active queue length
  • Transactions per second
  • Insert/delete/update requests per second
 SharePoint Excel Service

Manage your content database.

Obtain information on the disk space of your SharePoint content database. Get to know

  • The current, warning, and maximum site count
  • If your content database is up or down with our instant alerts
SharePoint Content DB

Know your web application.

Understand how your web application is mapped to every content database.

  • Analyze the number of sites for every content database
  • Observe the status of your web application
  • Stay notified when your web application is down
SharePoint-web-application.jpg

Gather knowledge on various service applications.

Comprehensive data collected for service applications ASP stats, InfoPath Forms Services, Visio Web Access, and Publishing Cache stats.

  • Transactions per second
  • Current sessions
  • Rejected requests
  • Request processing time
  • Cache hit ratio
  • Error requests per second
SharePoint Service Application.jpg

Track your SharePoint service instances.

View and be updated on the various service instances running in your SharePoint server. Be instantly notified via email, voice call, or SMS when a particular service instance is offline.

Looking for assistance? We’re here to help!

Want to learn more?

  • Personalized product demo
  • Proof of concept for set up
  • 30-day, unlimited, free trial
Request a Demo

Interested in our services?

  • 24/5 customer support
  • Flexible and competitive pricing
  • Better ROI
Get quote